一、何谓同步发电机的励磁系统?其作用是什么?
供给同步发电机励磁电流的电源以其附属设备,称为同步发电机的励磁系统。
发电机励磁系统的作用是:
(1)当发电机正常运行时,供给发电机维持一定电压及一定无功输出所需的励磁电流。


(2)当发电机系统突然短路或负荷突然增、减时,对发电机进行强行励磁或强行减磁,以提高电力系统运行的稳定性和可靠性。
(3)当发电机内部出现短路时,对发电机进行灭磁,以避免事故扩大。
二、实现自动调节励磁的基本方法有哪些?
(1)改变励磁机励磁回路电阻,如图所示,它以发电机G同轴的直流发电机GE作为励磁电源,在励磁机的励磁回路中串接可调电阻Rc,调节Rc的电阻值即可改变励磁机的励磁电流,从而改变励磁机的端电压,也就调节了发电机的励磁电流。


(2)改变励磁机的附加励磁电流。如图所示,自动调节励磁装置AVR接于发电机的电压互感器和电流互感器上,它供给励磁机一个附加励磁电流(附加励磁也可以供励磁机另设的一个励磁绕组)。AVR装置可根据发电机电压、电流或功率因数的变化,相应地改变其供给励磁机的附加励磁电流,也就调节了发电机的励磁电流
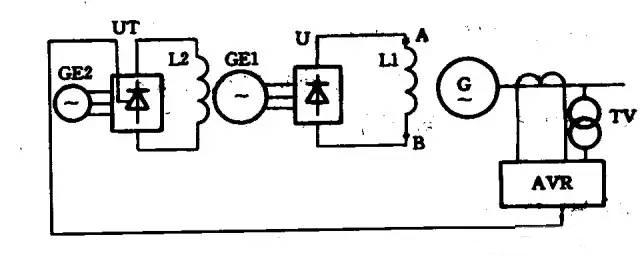
(3)改变可控硅的导通角。如图所示,主励磁机GE1经硅整流桥U向发电机励磁绕组L1供电,副动磁机GE2经可控硅整流桥UT向主励磁机励磁绕组L2供电。AVR装置根据发电机电压、负荷电流的变化,相应地改变可控硅整流回路的可控硅导通角,使可控硅整流桥送入主励磁机的励磁电流发生变化。为取得励磁调节的快速性,主励磁机一般采用100-200Hz中频率交流同步发电机,副励磁机采用400~500Hz中频发电机,副励磁可用永磁机或反应式同步发电机(附自励恒压)。
烜芯微专业制造二极管,三极管,MOS管,桥堆等,20年,工厂直销省20%,1500家电路电器生产企业选用,专业的工程师帮您稳定好每一批产品,如果您有遇到什么需要帮助解决的,可以直接联系上方的联系号码或加QQ,由我们的销售经理给您精准的报价以及产品介绍
